當前位置:新聞動態 > 技術支持 > 定量控制系統詳細功能介紹
定量控制系統功能介紹:
DQK自動控制定量罐裝機/定量控制系統特別適用于車間配料、摻水、摻藥、配料、定量注液及各種液體或氣體的定量、定時控制。目前一些現在仍采用人工操作罐裝/打料,同時也不想投入太多成本,就想提高工作效率的企業建議采用本系統。
?
定量控制系統詳細介紹:


?
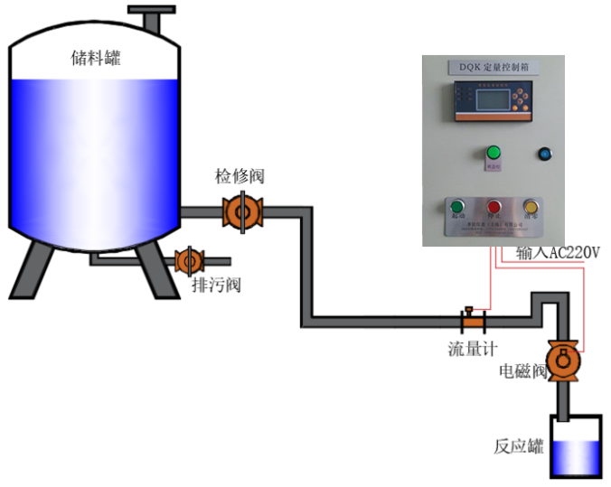
定量控制示意圖:


?

定量控制訂貨須知:
1、選擇合適的流量計:告之測量介質名稱、測量管口徑、工作壓力和溫度、流量范圍或其他要求,我們給您選型;
2、說明控制的要求:如每次定量值的大小、每天控制的次數、是否每次控制的值都一樣以及其他要求;
3、選擇斷流設備:如已有斷流設備請告之其工作電源和功率,我們作量身訂制;如需要我們提供斷流設備也可以。在此我們建議斷流設備請選擇電磁閥或電動閥(在需要延時啟動或關閉時)為佳,盡量不要控制泵,如要控制泵應在現場給泵的電源加接接觸器,我們控制接觸器的電源。同時在管道布置時,以液位差產生流動的動力源為zui好,這樣在控制時為zui安全、測量精度也zui佳。
?
?
?